Take a look at the Acronis integration with ConnectWise Asio
Natively integrated protection status monitoring
- Monitor Acronis protection statuses right within the Device view in ConnectWise Asio. Should any action be taken on an endpoint, the Acronis console is one click away.
Automated Ticketing
- Acronis alerts are automatically converted to Service Tickets in ConnectWise Asio, with appropriate status and priority.
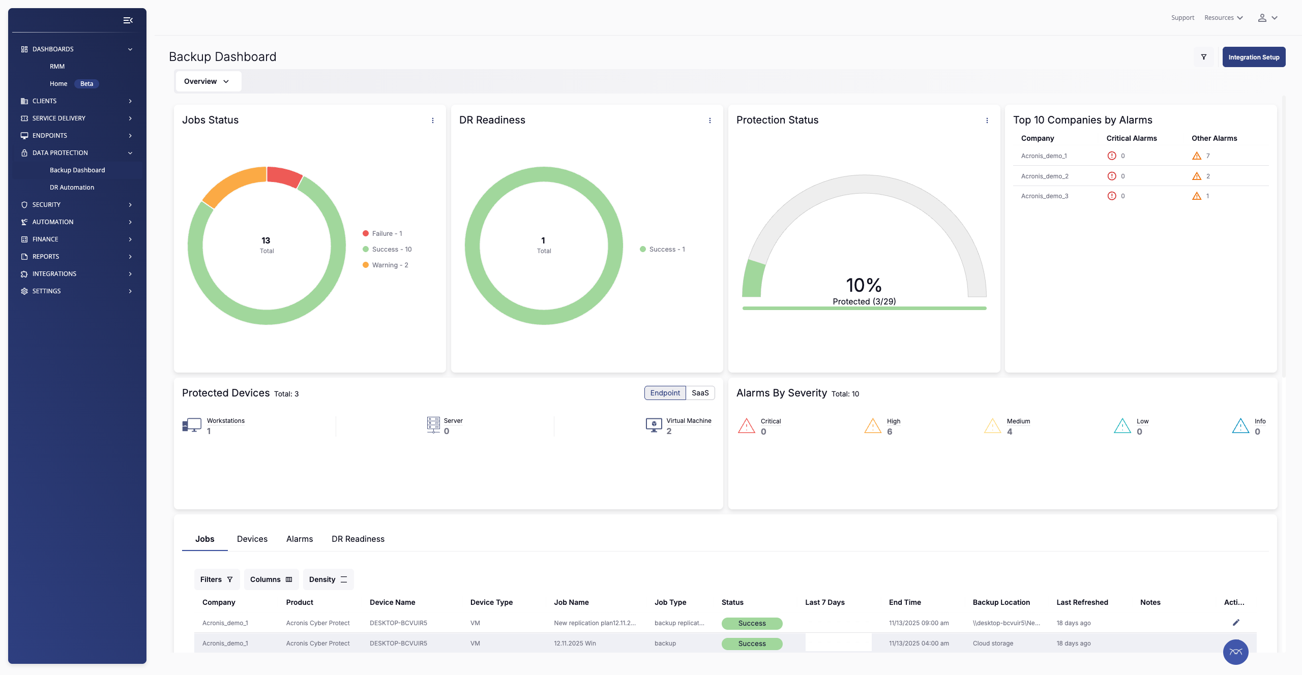
Support for Backup Dashboard
- The Acronis Cyber Protect Cloud integration fully supports the ConnectWise Asio Backup Dashboard, so you can see Job Statuses, DR Readiness, Protection Statuses and Alarms all in one overview.
Disaster Recovery Automation
- Make regular testing of your Disaster Recovery policies part of your Asio workflow. Within Asio, you can schedule and review Acronis Disaster Recovery test failovers.





